SK㈜ C&C의 제조 Digital 솔루션이 궁금해? 아이팩토리 디플로 현직자와 함께 하는 비대면 CLASS


“빅데이터 시대, 디지털 뉴딜 시대에 발맞춰 · · · “
인공지능 기반의 자동화를 통한 프로세스 효율화를 꿈꾸는 디지털 뉴딜 시대, 전통적으로 2차 산업으로 분류되어 왔던 제조업도 절대 예외는 아니겠죠?
제조 산업의 디지털화를 이끌어가고 있는 SK㈜ C&C에서는 수년간 다양한 제조 산업에 적용한 노하우 담아 ‘아이팩토리 디플로’(I-FACTs DiFlow) 솔루션을 출시했다고 합니다.
C&C 제조 Digital 분야 현직자와 함께 모든 데이터의 흐름을 한 눈에 볼 수 있는 강력한 UI를 직접 체험해볼까요?
SK Careers Editor 송유진

안녕하세요. 제조솔루션 Digital 본부 내에서 아이팩토리 플랫폼 유닛 내의 ‘아이팩토리 디플로’ 솔루션을 담당하고 있는 김정연 매니저입니다.

아이팩토리라는 C&C의 제조 플랫폼 내에서 미들웨어(운영 체제와 응용 소프트웨어의 중간에서 조정과 중개의 역할을 수행하는 소프트웨어) 역할을 담당하는 디플로 솔루션을 담당하고 있습니다. 디플로 솔루션이 고객사 그리고 SK그룹사 내에서 구축이 될 때 솔루션에 대해 설명 드리고 사용자 대상으로 교육을 하거나 솔루션을 설치하는 일을 담당하고 있습니다!

아이팩토리 안에는 굉장한 다양한 솔루션이 있답니다. 제조 실행 시스템(MES), 품질 관리 그리고 설비와 관련된 솔루션들이 많이 있습니다. 이러한 솔루션들의 데이터나 메시지 이벤트를 전송해주는 역할을 담당하는 솔루션이 아이팩토리 디플로입니다.

아이팩토리 디플로를 소개하고 있는 인포그래픽인데요. 하단에 DIGITAL FACTORY라고 표현이 되어있죠? 상단에서 EDGE, OPERATIONS 그리고 INTELLIGENT 세가지 영역을 확인할 수 있습니다.
솔루션 별 메시지를 중재하는 역할은 OPERATIONS가 담당하고 있습니다.
EDGE 영역은 제조 현장의 다양한 산업용 기기 즉, IIoT Device에서 데이터를 수집하고, 전송하는 영역입니다.
수집된 데이터를 통해 분석 및 예측 서비스를 제공하는 인텔리전트 플랫폼과의 연계를 담당하는 영역은 INTELLIGENT 영역입니다.

스마트 팩토리를 공장 내의 모든 데이터가 연동되어 시스템이 의사결정을 한다는 관점에서 본다면 모든 데이터를 연동하여 관리하는 아이팩토리 디플로를 스마트 팩토리와도 연관된 개념으로 볼 수 있습니다.

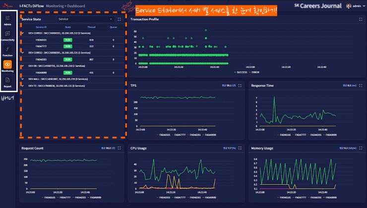
아이팩토리 디플로는 사용자가 실시간으로 전송되고 있는 데이터나 메시지를 UI화를 통해 확인할 수 있는 대시보드 서비스를 제공하고 있습니다.
UI화면을 통해 전송에 실패한 메시지 그리고 과부화된 리소스 문제를 빠르게 확인하고
대처할 수 있다는 장점이 있습니다.

메시지를 전송했을 때 실시간으로 성공/실패 여부를 확인할 수 있는데요, 만약 에러가 발생했다면 recovery(복구)도 진행 가능합니다.
리소스가 과부화 됐을 때 연동된 시스템 중 어떤 시스템에서 문제가 생겼는지를 Bottle Neck 레포트에서 바로 확인 가능하답니다. 어느 지점에서 리소스 과부화를 해결할 수 있는지에 대한 기준을 제시하고 있습니다. 어떤 시스템에서 병목 현상이 일어나는지 실시간으로 확인하고 이 시스템의 리소스를 늘리는 방안으로 활용할 수 있겠죠.


배너는 Admin, Connectivity, Monitoring 그리고 Report로 구성되어 있습니다.
Monitoring 탭에서 메시지 전송 상태, 시스템 상태 그리고 시스템이 사용하고 있는 CPU나
메모리와 같은 리소스를 실시간으로 확인할 수 있습니다.
상단의 왼편에 보이는 Service State에서는 서버 별 서비스들을 확인할 수 있답니다.

Transaction Profile에서는 실시간으로 트랜잭션 별 응답시간을 알 수 있답니다.
x축은 현재 시간 그리고 y축은 응답 시간을 나타내고 있습니다. 현재는 모든 트랜잭션이 초록색
으로 SUCCESS 상태인데요, 만약 문제가 생긴다면 빨간색으로 ERROR 문제를 보여줄 수 있습니다.
그리고 마우스오버를 통해 트랜잭션 별로 상세내용을 볼 수 있습니다.

이것은 위에서 확인한 트랜잭션 별 응답시간을 꺾은선 그래프로 시각화한 UI화면입니다.


CPU Usage에서는 네 개의 서버 별 그래프가 모두 조금씩 움직이고 있다는 것을 볼 수 있죠?
실시간으로 모든 서버 별 CPU가 조금씩 사용되고 있기 때문입니다. 현재 FADA7777에만 요청이
가고 있기 때문에 가장 많은 CPU Usage를 보여주고 있고 다른 서버에서는 CPU 사용이 거의
없는 상태로 볼 수 있습니다.

Memory Usage에서는 서버 별 실시간으로 사용되고 있는 메모리의 상태를 확인할 수 있습니다.
Admin탭에서는 UI에서 서비스의 상태를 제어하거나 사용되는 기준정보를 관리할 수 있습니다.

Error가 생긴다면 Monitoring 탭을 확인하면 됩니다. Monitoring탭의 Transaction View – Profile에서 Error 메시지를 확인할 수 있습니다.

저는 대학생 때 산업공업과를 전공했고 제조나 생산 쪽에 관심이 많았습니다. 아무래도 산업공업 분야를 가장 잘 살릴 수 있는 부분이라고 생각했기 때문이죠. C&C에 스마트 팩토리 분야로 입사를 하게 되었고 입사 이후로 운이 좋게도 쭉 스마트 팩토리 분야에서 일하고 있습니다.

아무래도 공장이나 라인에 가서 일하는 것에 대해 거리낌 없이 받아드릴 수 있는 도전적인 마인드가 필요하다고 생각해요. 뿐만 아니라, ‘스마트 팩토리’를 제조업의 혁신사업이라고 표현하셨듯이 새로운 아이디어를 낼 수 있는 도전적인 마인드도 필수라고 생각합니다.

이 분야에 대한 관심, 모든 것에 적극적으로 임하는 자세 그리고 패기 있는 모습이 있다면 좋은 결과 얻으실 수 있을 것이라고 생각합니다. 모두 파이팅입니다!
제조업의 디지털화를 이끌고 있는 아이팩토리 디플로 솔루션 함께 살펴보았는데요, 어떠셨나요?공장이나 라인에서의 일을 두려워하지 않는 자세 그리고 새로운 아이디어를 낼 수 있는 도전적 마인드를 강조하신 정연 매니저님의 한 마디도 아주 인상깊었습니다!
제조업의 패러다임을 바꿀 아이팩토리 디플로의 앞으로가 더더욱 기대가 되는데요. 아이팩토리 디플로가 제조업에서의 새로운 혁신의 바람을 불러일으키기를 바랍니다!

'News > SK㈜ AX' 카테고리의 다른 글
| 중고폰, 교통관제, 철광까지? 못하는 게 뭐야? 아이팩토리 스마트비전 솔루션 (0) | 2021.11.18 |
|---|---|
| 이 영상 하나면 온라인 면접준비 끝! | 실제 SK(주) C&C 면접관과 연습하는 모의면접 (0) | 2021.11.02 |
| [취준로그] 첫 온라인 SKCT, 그 결과는...🤭 (0) | 2021.10.07 |
| [슼인등판] 추측 멈춰! SK 채용 담당자의 본인등판|SK주식회사 C&C 채용의 비밀 (0) | 2021.09.03 |
| SK(주) C&C 이천 근무 n년차 주니어의 타임라인을 따라 걷는 찐! life-log 🌿 (9) | 2021.09.02 |